Network View

The Network view provides a device list which displays in tabular format all items that are either connected to or expected t o be connected to the LightDesigner configuration, as well as any devices that are discovered on the network.

Network View

Each device type and its network specific properties are provided a color coded highlight for visual representation of its status.

From the Network view you can:

All of the basic features that are found in other application views are also featured in the Network view, such as access to the Browser, Folders, Property Editor, System Time, and Error Browser.

Device List

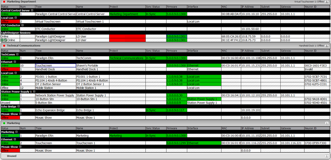
The device list provides a listing of all devices, including servers (if the configuration is a server project), processors and stations that are either already connected, expected to be connected (connected, meaning identified on the Paradigm network), and devices that are discovered on the network but not found in the configuration. Use the device list as a visual representation of the status of each device and its properties. Use the device list to identify discovered stations (Lon devices) for association of their Neuron IDs to stations that are in the configuration (expected to be connected) when they do not automatically bind.

Device List

Note: Lon stations must be bound to the connected processor before operation. Binding stations can be done in many different ways including at the Paradigm Processor user interface, automatic binding, or by manual assignment of the Neuron ID in the device list. Reference "Binding Control Stations" for more details.

Tip: In the graphic above, the device that is marked as "Offline" and highlighted in red is expected in the configuration, but not found on the Paradigm network. On occasion you may find devices that have no status highlight, but are listed in the Unused section and have a Lon Address status of "Unbound". These are discovered devices that are not matched by a expected device in the configuration; meaning there are more devices found on the network than are in the actual configuration.

Any changes to the status of devices in the Network view, such as uploading a project, retrieving a project, changing an IP address, changing a Session Name, show or hide stations stations, and sort the processors by online status, are reflected in this device list.

How Devices are Listed

Each project that is included in the server project is represented in an individual section and includes its own devices (very similar to how individual projects will display in a non-server project system). Projects will appear listed in the same order they are found in the Browser. Any "Unused" devices that are found on the network but are not expected in a project configuration will be represented at the bottom of the device list in the Unused section.

Note: An exception for unused devices that are discovered and connected to a Network Station Power Supply will be listed under that Station Power Supply section in the device list.

Server Project

A server project can contain multiple individual projects (called sub-projects), all managed from a single server configuration. Each project that is included in the server project is represented in an individual section in the Network view and includes its own devices (very similar to how individual projects will display in a non-server project system). Projects can be collapsed or expanded within the Network view device list.

Tip: Collapse or expand a project by clicking once inside the gray project name header.

Network View System Components Collapse

A server project orders the device list with the server level devices first; such as the Central Control Server (P-CCS) and any configured Virtual Touchscreen instances, and the ETC Conductor device. Projects will appear listed in the same order they are found in the Browser.

Status and Errors

The Network view offers visual status of the system as well as individual devices and errors in discovered.

System Component Status

System component status displays at the header of each project component section in the device list. Identify at a glance the status of all components in the server project or sub-projects.

Network View System Component Status Collapse

The system component status feature is most helpful when your system has many sub-projects, allowing you to collapse the headers and view status of each project much easier.

Device Status

The device list displays status for the individual devices and many of their important parameters such as their sync status and firmware number. Status changes for devices are identified by the highlighted color of the important devices parameters.

Status Color Coding

Errors

Errors that are reported at the Paradigm Processor user interface will also display at the project level in the Network view. A scrolling list of errors display in the same priority order as found on the P‑ACP user interface and in the View/Clear Errors menu on the processor. The most severe errors are displayed first in the scrolling list.

Network View Errors

Click the more information button Errors Icon on the status bar to display the list of errors for that project.

Errors Dialog

Some errors can be cleared from the list by clicking the Clear button Clear Error Icon next to the error message. If the error still exists after clearing, it will reappear in the list again until the condition causing the error is cleared. For errors that cannot be cleared, the Clear button is not selectable. When the conditions causing the errors are corrected, the errors will automatically clear themselves from the list.

Wink Command

Send a wink command to a detected or connected and online station or device found in the device list to help physically identify the device in a space. This feature is very useful to identify a device that is not labeled with a Neuron id and to identify devices that did not automatically bind initially in the configuration. To send a wink command for a specific device, right-click on the device in the device list and select "Wink Station" from the context menu.

Device List Wink Command

LightDesigner sends a command to the connected device to perform a visual action for identification in an installed space. For example, a Unison Paradigm Inspire station will blink all LEDs in a red, green, blue cycle by default; however the specific behavior is determined by the manufacturer of the Lon based device. For any ETC device, pressing any button on the device causes the Wink Command to terminate and if needed the device will bind the to the LightDesigner configuration.

Stop Station Wink

From LightDesigner software, the Stop Station Wink command is available to many ETC devices.